Анализ Воронки Конверсии

Получите представление о поведении пользователей и стадиях пути клиента с помощью подробного анализа воронки конверсии.

  • capterra 4.9/5
  • growd 4.7/5
  • 280+G2
  • gdpr
youtube Смотреть видео
Plerdy орден Plerdy орден Plerdy орден

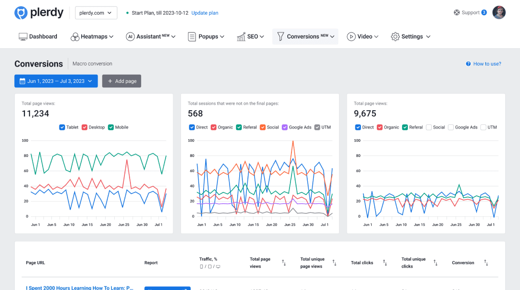
Инструмент анализа воронки конверсии от Plerdy

Эти данные помогают улучшить производительность воронки конверсии и снизить показатели отказов — больше посетителей продолжат свой путь по клиентской воронке.

Анализ воронки помогает выявить, на каком этапе пользователи прекращают процесс.
Анализируя каждый шаг воронки, вы можете определить, на каких стадиях самые низкие показатели конверсии и почему.
Анализ воронки дает четкую картину пути пользователя, помогая понять их поведение и предпочтения.

Поддержка ведущих мировых компаний

Независимо от размера или отрасли, каждая компания заслуживает доступа к лучшим технологиям для роста и процветания.

Анализ воронки для интернет-магазинов

На основе этой информации маркетологи могут разрабатывать гипотезы о поведении пользователей для оптимизации своей воронки конверсии.

изображение страницы изображение формы кот

В интернет-магазинах пользователи проходят следующие этапы во время процесса покупки:

  • Категория Категория
  • Корзина покупок Продукт
  • Чек Корзина
  • Заказ Заказ
  • Страница благодарности Страница благодарности

Обнаружьте конкретные точки, где пользователи покидают сайт, и определите игнорируемые страницы.

Создайте общую воронку с разными категориями для упрощения анализа поведения пользователей.

Анализ воронки для сайтов услуг

Анализ воронки для сайтов услуг

По сравнению с интернет-магазинами, сервисные сайты обычно имеют меньше страниц. Следовательно, шагов в пользовательском пути меньше. Маркетологи должны анализировать свою главную страницу и наиболее важные целевые страницы, такие как Услуги, Контакты или страницу О нас. Информационные и образовательные статьи должны быть разделены на разные воронки в зависимости от ваших целей.

Эффективность маркетинговых каналов

Эффективность маркетинговых каналов

Изучите прямые, платные, органические, социальные и другие каналы трафика. Узнайте, какой из них работает лучше всего для вашего бизнеса. Среди них найдите канал, где пользователи покидают сайт. Проанализируйте, какой канал генерирует самый низкий процент пользователей, которые не совершают следующий шаг к покупке, и выясните, почему это происходит. Затем передайте задачу маркетологам для оптимизации рекламной кампании.

Глубокий анализ воронки конверсии

Глубокий анализ воронки конверсии

Визуализировав путь пользователя, исследуйте, почему пользователи покидают сайт, не переходя на следующую страницу. Обратите внимание на клики, прокрутку и на что пользователи наводят курсор. Затем оцените элементы, такие как микро-события и видеосессии пользователей, чтобы понять поведение на каждом этапе пути клиента.

Анализ сайтов стартапов и SaaS

Анализ сайтов стартапов и SaaS

Анализируйте сайты стартапов или SaaS с помощью аккаунта Plerdy. Оценивайте каждый этап отдельно, чтобы определить, где пользователи сталкиваются с проблемами, и как улучшить маркетинговую воронку. Затем внимательно создайте воронку для анализа. Включает: Описание инструмента; Блог; Регистрация; Этапы онбординга

Роль анализа воронки конверсии

Анализ воронки полезен всем, кто интересуется конверсией сайта, от владельцев бизнеса без команды маркетологов до специалистов по интернет-маркетингу.

изображение страницы кот изображение рамки

Роль анализа воронки конверсии необходима для вашей маркетинговой стратегии.

  • лампа Как ведут себя посетители сайта на разных этапах маркетинговой воронки
  • огонь Генерация лидов
  • звезда Осведомленность
  • звезда Микро- и макро-конверсии
  • звезда Plerdy предоставляет мощные инсайты

Данные, собираемые для анализа воронки конверсии

Каждый шаг анализа воронки конверсии важен в маркетинге для электронной коммерции.

Расширенные настройки шагов воронки

Расширенные настройки шагов воронки

Используйте полный или частичный URL для более точных настроек и сегментации данных. Инструмент анализа воронки Plerdy предоставляет онлайн-маркетологам и владельцам сайтов оптимальный контроль над страницами, которые участвуют в анализе пользовательского пути и конверсий в воронке. Это просто. С помощью Plerdy создавайте воронки конверсии с максимум семью шагами.

Анализ ухода пользователей с вашего сайта

Анализ ухода пользователей с вашего сайта

Анализ воронки Plerdy предоставляет данные о проценте пользователей, которые покидают страницы вашего сайта на любом шаге. В большинстве случаев это указывает на то, что пользователь не является вашей целевой аудиторией. То есть пользователь не нашел необходимую информацию, которую искал. Более детально рассмотрите карту кликов, прокрутку или видео-сессию Plerdy. Проанализируйте и оптимизируйте эти шаги.

Сегментация шагов воронки по устройствам

Сегментация шагов воронки по устройствам

Иногда оптимизация для определенных устройств, таких как мобильные, игнорируется, даже если некоторые URL получают больше трафика с мобильных устройств. Анализ необходим для последовательности переходов пользователей на вашем сайте. Анализ воронки от Plerdy поможет в этом.

Визуальное представление

Визуальное представление

Просматривайте данные вашей воронки конверсии, используя горизонтальное аналитическое представление Plerdy. Очень важно выбрать конкретное время для проведения анализа воронки. Анализ данных лучше проводить, когда трафик выше. Больше данных означает лучшие результаты. Использование метрик в период низкого трафика может давать другие результаты.

Отзывы о инструменте анализа воронки конверсии Plerdy

Узнайте, почему клиенты ценят всеобъемлющие и интуитивно понятные инструменты веб-оптимизации от Plerdy, как отмечено на G2.com

«Отличный продукт»

Я являюсь настоящим поклонником функций Pleady, включая тепловые карты, записи каждой сессии, анализ конверсии воронки и SEO-анализ. Благодаря этим инструментам я получил ценные сведения, которые позволили мне повысить эффективность работы моего сайта и помогли увеличить конверсию. Если вы ищете инструмент для повышения эффективности вашего сайта и улучшения продаж, Plerdy - это то, что вам нужно.

Mark P.

Mark P.

Владелец Малый бизнес

Read on G2.com
"Plerdy раскрывает правду о том, как люди используют ваш сайт"

Использование Plerdy позволило мне эффективно отслеживать и оценивать трафик на моих сайтах и сайтах клиентов. Plerdy предлагает широкий спектр функций, таких как SEO, тепловые карты, записи сессий, анализ воронки конверсии, аналитика форм. Эти инструменты предоставили мне практические инсайты для улучшения производительности сайтов клиентов и увеличения конверсии. Честно говоря, это отличный вариант для тех, кто стремится оптимизировать свой сайт и увеличить продажи.

George M.

George M.

Консультант

Читать на G2.com
"Лучший инструмент для отслеживания пользовательских путей и теплового картирования"

В Plerdy есть множество функций, которые позволяют увидеть, как пользователи взаимодействуют с вашим сайтом, как они проходят через воронку конверсии и где могут возникать проблемы. Эта информация крайне важна для оптимизации вашего сайта для повышения конверсии. Одна из лучших функций Plerdy — это тепловая карта. Она позволяет увидеть, где пользователи кликают на вашем сайте, что их интересует и на что они тратят больше времени. Эта информация необходима для понимания того, какой контент наиболее привлекателен для ваших пользователей и что нужно сделать, чтобы они дольше оставались на сайте.

Walter A.

Walter A.

Основатель, директор

Читать на G2.com

300+ G2 reviews

Оптимизируйте ваш сайт уже сегодня!

Создайте учетную запись Plerdy бесплатно и выведите конверсию на новый уровень. Не теряйте ни одного клиента.

  • Инсайты на основе поведения пользователей
  • Нулевая нагрузка на сервер
  • 99% точность данных
pages with cat

Статьи из блога

Content for UX designers, SEO specialists, and business owners